用户界面
在当前页面可以针对系统内,相关页面的功能项的启用进行控制,包括但不限于列表视图页、详情页、审批页面、主页仪表板图表等模板

1.用户界面设置
1.1 启用内联编辑。
开启后,前台详情页及列表视图页支持字段的内联编辑
- 详情页示例:

- 列表视图示例:

1.2 启用相关列表悬停
启用后,当相关列表中,字段信息过长而无法加载时,则会进行悬停展示

1.3 启用悬停详细信息
启用后,当详情页,详细信息部分字段信息过长而无法加载时,则会进行悬停展示
2.群策设置
启用PC和APP群策。启用后,可以在系统内使用群策功能。具体功能介绍参考《LightningPC销售云操作手册》

3.仪表板快照设置
启用仪表板快照。启用后,系统内仪表板将进行数据缓存,前台查看时需要手动刷新;关闭时,每次访问仪表板时自动刷新

4.审批设置
- 是否启用新首页批准页面
- 提交审批时支持录入说明
5.最新记录设置
- 禁用最新记录。

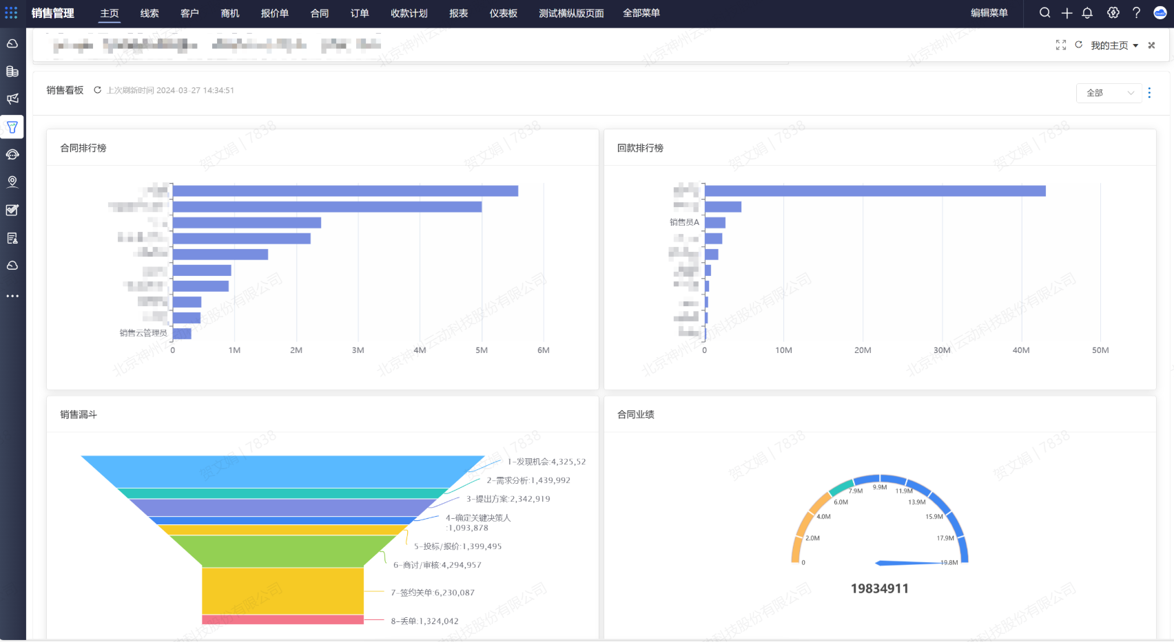
6.系统销售主页设置
- 销售主页排行榜查看数据启用权限:
- 启用后,销售看板内仅统计当前用户能够查看的数据汇总
- 未启用时,将按照角色展示下级的全部数据据

7.水印设置
PC与APP 主页、视图、记录详情页、报表、仪表板开启水印。启用后,将展示水印。

8.活动邮件通知设置
使用Outlook邮件通知(仅部分邮件服务支持)
启用后,使用outlook内的邮件模板发送任务事件邮件,用于添加outlook日历。
9.应用程序菜单样式配置
- 横向菜单

- 纵向菜单

10.详情页配置
- 详细信息展示样式
- 标准布局

- 响应式布局

- 字段追踪历史列表样式
11.列表配置
- 列表按钮展示位置
- 左侧

- 右侧

- 列表按钮展示样式
- 默认隐藏按钮图标

- 固定展示按钮图标

- 固定展示按钮标签

12.日历菜单配置
- 默认日历视图样式
- 可用性
- 日
- 星期
- 月
- 列表视图